极速下载站 —— 提供优质软件下载服务,感受全新的极速下载体验!

最近更新 | 软件专题 | 软件分类 | 软件排行

您的位置:极速下载站资讯首页软件教程软件资讯 → 灵图UU电子地图基本内容及功能特色

灵图UU电子地图基本内容及功能特色

时间:2021-06-17 18:34:41  作者:无名  浏览量:49

灵图UU电子地图是一款功能丰富的电子地图软件,在该软件中为用户贴心的收录了全国659个城市的详细地图,用户能够实现从全国地图到城市地图中的无缝连续缩放,同时为用户提供有众多的实用功能,接下来就给大家详细介绍一下这款地图的功能,有需要的小伙伴快来本站下载体验吧!
软件功能
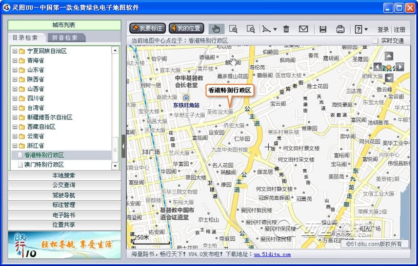
1. 地图浏览:支持用户对全国的大中小城市电子地图进行浏览,并且能够为用户实时提供地图的数据最新情况。通过软件中的“城市列表”功能,能够快速的通过目录或者拼音检索的方式,为用户快速准确的定位到我们关注的城市。
灵图UU电子地图基本内容及功能特色
灵图UU 图一
2. 位置共享:在软件中支持好友之间的位置分享,能够随时随地的了解到好友的位置动态,该功能非常适合在外旅行的好友进行使用,随时关注到好友的位置动态。
3. 电子路书:为用户提供有全国各地的旅行路线进行浏览、查询、上传和下载,帮助用户更加轻松的管理用户的轨迹路线,也支持用户进行路线的分享。
4. 我的位置:当我们电脑中内置或者外接GPS模块的话,就能够快速的定位到当前的位置区域中,更好的了解当前所在的具体位置。
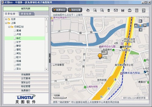
5. 标注功能:用户可以自定义将各种信息标注在地图上,支持用户对这些标准的信息进行编辑和管理,还能够将标记好的生成地图网页推荐给好友。
灵图UU电子地图基本内容及功能特色
灵图UU 图二
6. 实时交通:为用户提供有全国各大主要城市的路况情况,更加适合用户驾车出行,同时提供有的交通信息也更加的直观和清晰。
7. 本地搜索:在指定的城市中支持名称、地址、门牌号、电话号码等多种方式,直接搜索当前城市的街道和建筑物等等的具体位置,我也可以快速找到离我们近期的学校、餐馆、银行、体育馆、厕所、公园等等。
灵图UU电子地图基本内容及功能特色
灵图UU 图三
8. 公交查询:支持在城市内部中的任意两个点之间进行导航,为用户罗列出最佳的公交换乘方案选择,同时能够在地图中为用户展现出来,在使用过程中都能够更加方便的进行查看。
9. 驾驶导航:提供有多种导航策略,支持在城市内部、城市间驾车路线指引导航,为用户提供最便捷最省钱的驾车路线。

灵图UU 4.0 官方版

灵图UU图片
  • 软件性质:国产软件
  • 授权方式:免费版
  • 软件语言:简体中文
  • 软件大小:100 KB
  • 下载次数:1061 次
  • 更新时间:2021/6/16 10:27:23
  • 运行平台:WinXP,Win7...
  • 软件描述:灵图UU新增功能:海量路书查询提供全国各地最新旅游路书浏览、查询服务。与驴友分享... [立即下载]

相关资讯

相关软件

软件资讯排行
最新软件资讯
软件教程分类

更多常用电脑软件

更多同类软件专题