极速下载站 —— 提供优质软件下载服务,感受全新的极速下载体验!

最近更新 | 软件专题 | 软件分类 | 软件排行

您的位置:极速下载站资讯首页软件教程软件资讯 → 灵图UU电脑版官方下载及功能特色详细介绍

灵图UU电脑版官方下载及功能特色详细介绍

时间:2021-03-03 14:01:38  作者:无名  浏览量:51

灵图UU是中国第一款免费提供给用户进行使用的在线电子地图软件,该软件的体积小巧,下载之后不用进行安装,解压之后就能够上手进行使用。灵图UU软件中还收录全国659个城市的详细地图,用户通过该软件,能够实现从全国地图到地市地图的无缝连续缩放。我们通过使用这款工具,能够实现地图浏览、驾车出行、公交查询、本地搜索、个人标注等功能,在最新版本的软件中,还新增路书功能,能够帮助用户轻松管理天行者路书。如果你也想有一款快捷、方便的电子地图工具,就来本站下载体验吧!
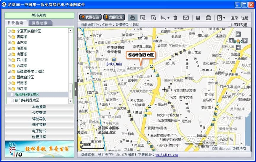
灵图UU电脑版官方下载及功能特色详细介绍
灵图UU电脑版 图一
功能介绍
1. 位置共享:灵图UU电子地图软件提供好友之间的位置分享和体验,能够随时随地的了解好友目前的动态。
2. 地图浏览:能够对全国的的大中城市电子地图进行浏览,同时能够实时提供地图数据的更新。在“城市列表”选项中,用户能够通过目录检索和拼音检索的方式,快速准确的定位我们关注的城市中。
3. 电子路书:为用户提供有全国各地的旅游路书浏览、查询、上传、下载功能,能够轻松管理用户的行走轨迹,同时还能够进行分享。
灵图UU电脑版官方下载及功能特色详细介绍
灵图UU电脑版 图二
4. 标注功能:用户能够自由的在地图上进行信息的标注,对这些标注信息也能够尽心吧编辑和管理
5. 我的位置:当你的设备中有内置或外接GPS模块的话,在使用该软件的的时候,通过“我的位置”功能,就能够快速的定位到当前所在的区域。
6. 公交查询:可在城市内部任意两点间进行导航,列出最佳公交换乘方案,并将路线在地图上展现出来,是您日常出行的最佳助手!
7. 实时交通:提供主要城市公路的路况信息,为驾车用户提供便利,比起交通电台来说,交通信息更为直观和清晰。现目前支持城市有:北京、上海、沈阳、深圳、广州、重庆。
灵图UU电脑版官方下载及功能特色详细介绍
灵图UU电脑版 图三
8. 本地搜索:可以在指定的城市以名称、地址、门牌号、电话号码等多种方式搜索到街道、建筑物等所在的地理位置,还可以找到离您近期的所有餐馆、学校、银行、公园等等。
9. 驾驶导航:可进行城市内部、城市间驾车路线指引导航,并支持多种导航策略,为您展现最快捷、最经济的驾车路线,新增直接在地图上点选起止点进行导航的功能。

灵图UU 4.0 官方版

灵图UU图片
  • 软件性质:国产软件
  • 授权方式:免费版
  • 软件语言:简体中文
  • 软件大小:100 KB
  • 下载次数:969 次
  • 更新时间:2021/3/3 10:55:35
  • 运行平台:WinXP,Win7...
  • 软件描述:灵图UU新增功能:海量路书查询提供全国各地最新旅游路书浏览、查询服务。与驴友分享... [立即下载]

相关资讯

相关软件